The team has been working hard on enhancing the integration between FARMAX and FarmIQ, and we're excited to share that if you have both tools, you can now see FARMAX reports displayed in FarmIQ as info-rich widgets.
How the new widgets work
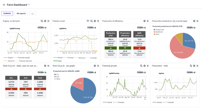
Dashboard data will be pulled from your FARMAX Monitoring file (FARMAX Advantage customers), for you to show in a series of widgets in FarmIQ. The widgets cover a range of feed, production and GHG KPIs, and include both forecasts for the remainder of the current season (July - June), as well as comparisons against the last season.
What the widgets show:
Pasture covers
Potential growth
Supply versus demand
Production breakdown
Production and efficiency
Total CO₂ year on year
Total CO₂ pie graph
Total production
And lots of other reports to choose from
How to get set up
In order to see and use these widgets you need to have both FARMAX Advantage and FarmIQ Performance+ or Pro.
If you already have the integration connected, go to Office > Settings > External Company Access > Turn on FARMAX. This will turn on a widget in your FarmIQ Dashboard that will show the FARMAX reports.
You can customise your dashboard by selecting the specific reports you want to see.
Head here for instructions on setting up the integration on the FarmIQ side.
If you can't see the reports or if you need a hand setting up the integration, call one of the HelpDesks on 0800 327 629 or 0800 327 647.

